Get real-time context into your Java applications
New Relic’s Java monitoring integration allows you to gain insight into application performance, improves uptime, and reduces latency. Pinpoint anomalies in memory usage, thread activity, and response times. Whether it's a sudden spike in error rates or a memory leak, you can rely on New Relic’s Java monitoring dashboard to guide you to the source of the issue.


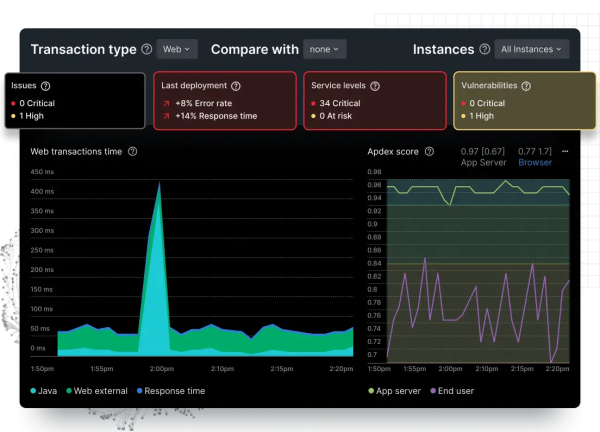
Interactive dashboards for enhanced performance monitoring
- Instantly visualize your Java performance KPIs
- Get alerts on spikes in error rates and query response times
- Customize your Java metric visualizations using SQL
- Get context into the root cause of your app performance issues