
Blog post
Trace discovery in Grafana Tempo using Prometheus exemplars, Loki 2.0 queries, and more
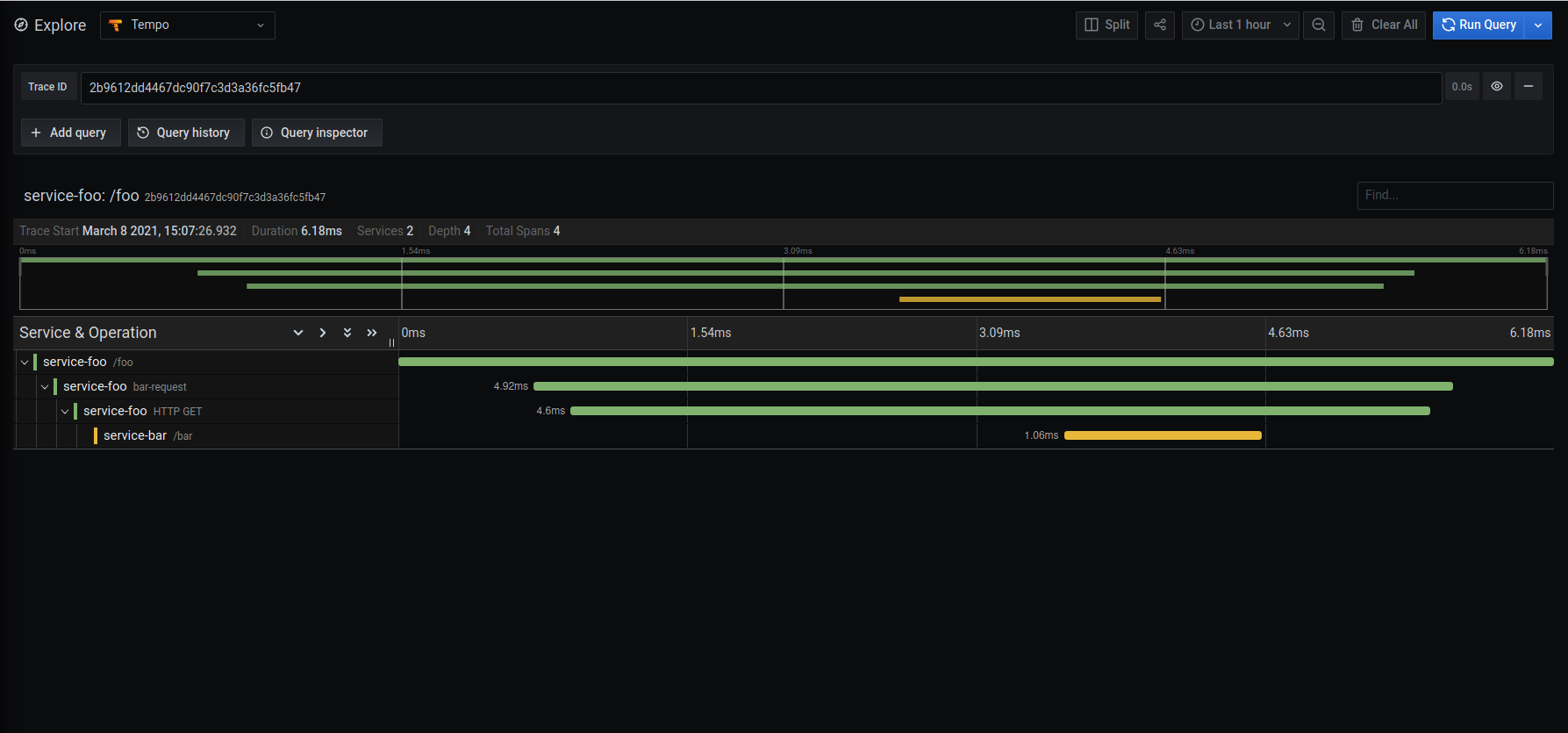
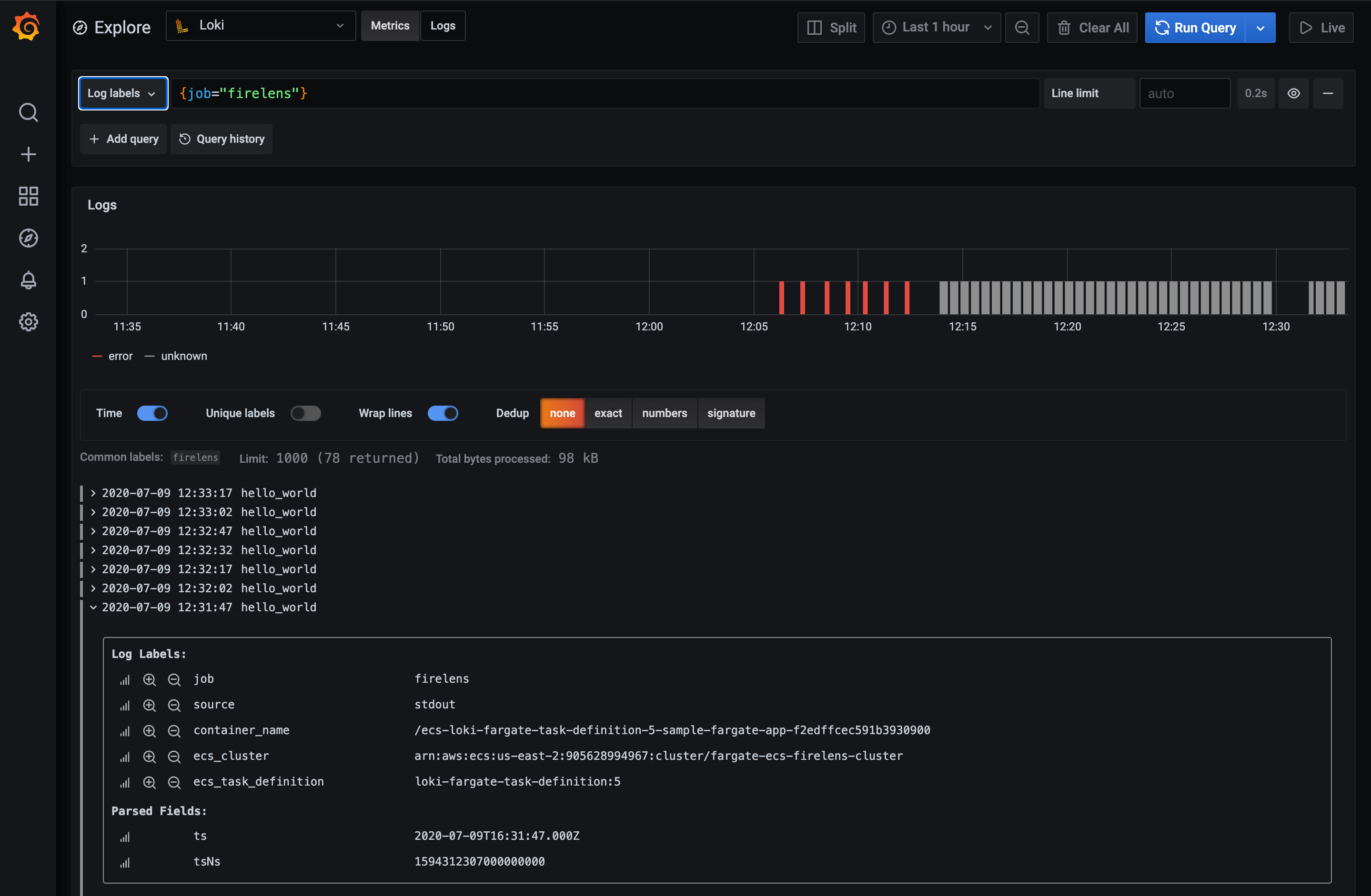
In this blog, we’ll explain how to use other data sources for trace discovery in Grafana Tempo, our new distributed tracing backend.
Grafana Tempo | Intermediate